Graphing X Aircontrol from Trox Technik

Modern buildings have advanced HVAC systems, but they keep the data for themselves. Let’s fight that. =)

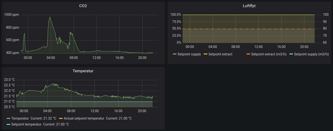
Temperature, CO2, airflow.

I got access to an X Aircontrol from Trox Technik, ZoneMaster HVAC system. It has a web server, so I started playing to see what data could be extracted.

I ended up with this script xaircontrol, which can send data to Grafana via Collectd.

We’ve used it to make some sweet floorplans.

Floorplan